Note: this article is for Meraki MV only
Index:
Zone Engagement with Destination Configuration
Zone Engagement with Destinations
What is Viana™ Lite?
The Lite is the lightweight version of Viana™ a meldCX® product that simplifies the set-up experience by integrating with the Cisco Meraki platform to anonymously track real-world data and transform them into visual stories.
CLOUD-BASED
MV Sense cameras transmit raw data to the cloud where Viana performs advanced vision analytics to generate rich insights.
QUICK SET-UP
Simply use the Meraki sensor’s serial number and API key on the portal to get Viana up and running. No frills. No fuss.
COST-EFFECTIVE
With just your existing Cisco Meraki cameras, you’re all set! Save on hardware investment, staging, testing, and installation costs.
LOWER CARBON FOOTPRINT
Because you won’t need additional edge hardware and accessories, you are able to minimize carbon footprint that potentially harms the environment.
System Requirements
| Requirement | Specification |
| Cameras |
Meraki MV Cameras: People Counting - Meraki MV Gen 3: MV63/MV63X Zone Engagement with Destination - Meraki MV Gen 3: MV93/MV93X |
| API Key | Meraki Dashboard Access / API |
| License | Meraki MV Sense License |
Using Viana™ Lite
The Viana™ Portal
The Viana™ Portal is a web application that provides a single point of access where Viana users can set up, manage, and configure their devices and sensors on their Viana network. The portal allows users to view meaningful insights based on the data captured by the sensors.
Network in Viana™
A Viana network is a dedicated system for a customer/company that interconnects sensors, licenses, user accounts, reports, and all the data gathered and processed. The customer network is created upon the provisioning of a Viana license. User access will then be sent to the nominated email of the users.
Provisioning User Access
During the initial provisioning of a client’s network, an administrator will be created to provide management of users in the new network. The administrator will be able to manage their users by being able to add, edit, delete, and assign specific roles.
User Access Levels
| User Levels | Permissions |
| Admin | Access to all features in the portal including the Administrator page. |
| Staff | View-only access to the assigned site. |
Activating User Access
Upon creation of the user access, an invitation email will be sent to the user’s nominated email address. Once you receive the invitation email, click on the Get Started button and it should redirect you to the account activation page.
The next steps will guide you through the user account activation process:
- Confirm your agreement to the End User Terms by clicking Accept.
- Create a password that meets the minimum requirements.
- Once you have successfully created your password, you will see a link to the Viana Portal.
- Enter your registered email address and your newly created password.
Setting Up Viana™
Creating Sites
A site is a location or branch where Viana will be deployed. Organizing locations in Sites helps users easily identify where the sensors are located and efficiently manage the network data.
The following steps outline how to create and manage sites in Viana:
- In the Viana portal, find the Manage module from the navigation panel.
- Click Sites to navigate to the Sites page.
- Click on the +New Site button located at the upper right portion of the page.
- Complete the New Site form and provide all the relevant and required information (Site Name, Description, Location, Address, etc).
- Set the Business Hours/Opening Hours according to the site that you wanted to create.
- Once done, click on the Save button.
- The newly created site will now appear in the Site List.
Once a site has been created in the network, you can now add floors, zones, sensors, and doorways.
Adding Floors
A floor is a storey or level (as in a building) within a site that will be tracked by Viana. Regardless of how many floors an actual site has, adding a floor in Viana is required to have a digital twin of your space.
The following steps will walk you through adding a floor to your site:
- From the Sites page, locate the name of your site. Hover over its name then click it.
- Go to the Floors tab and click on the +New Floor button.
- Give your floor a name and upload a floor plan (must be less than 2MB, less than 1000px in width, and in either .jpg, .jpeg, or .png format).
- Click the Save button to finish.
After successfully creating a floor, you can now add zones and sensors.
Adding Zones
A zone is a specific area within a floor that is being tracked. Zones group sensors, so they can be assigned to track a scene or field of view.
The following steps will instruct you on how to draw zones on your newly added floor:
- After adding a floor, click the Edit Floor Plan button.
- In the Floor Plan Editor, you can draw zones to help you easily visualize the areas that are going to be tracked by Viana. In drawing your zones, you can choose from these tools:
- Rectangle Tool. This tool is ideal for drawing rectangular-shaped zones. Position the tool pointer on the floor plan, press and hold down the mouse button, drag to draw, and release the mouse button to complete the zone.
- Trace Tool. To draw polygons or irregular-shaped zones, use the Trace Tool. Position the pointer in the floor plan and click to set the starting point for your selection. Drag to draw a straight segment around the zone in the floor plan that you are tracing. Click to set the end point of your first segment. Continue to draw subsequent segments until your zone is complete.
- Complete the mandatory text fields. Click the Save button to apply.
Adding Zone Destinations
The final step to complete the setting up of the site is defining your destination areas by dragging and dropping the destination pins. Destinations are the defined and more specific areas within your zone where the customers will most likely engage.
The following steps will walk you through adding a destination within your zone:
- On the left-hand side menu, select the destination pin object.
- Once selected, drop the object to the destination within a specific zone.
- Enter the destination details and click Save.
Once you have completed the process of creating a site, floor, zones, and destinations, you can now start adding your sensors.
Adding Sensors
The sensor is a camera that works as an IoT device and serves as Viana’s eyes to see the world. Viana™ integrates with sensors to detect, track, process, and transmit raw data to the cloud.
Prerequisites
Before adding a sensor to the Viana™ Portal, make sure the following prerequisites are ready and configured;
- Access to the Meraki Dashboard
- Meraki Network API Key has been generated
- MV Sense API licenses are available and enabled
- Viana™ MQTT Broker is already configured
- In the Viana portal, find the Manage module from the navigation panel.
- Click Sensors to access the sensors page.
- Once you are on the Sensors page, click on the +Add Sensors button.
- A window will appear and give you two configuration options to choose from: Sensor on Viana Edge Device (with Edge Device) or Cisco Meraki Sensor (Viana Lite/Edgeless). Choose Cisco Meraki Sensor.
- Input the Name, Serial Number, and API Key of your sensor/s. Please note that all these fields are mandatory, and you will not be able to proceed to the next step if there are missing details.
- If you need help finding the Serial Number and API Key, you may click the help tip in the upper right corner of the window. Instructions in a blue box should appear.
- If your cameras are in the same network on Cisco Meraki, tick the “Use same API key for all sensors“ below the first API Key field.
- Once all the mandatory details are complete, click the Add Sensors button.
Once a sensor is added, you will be redirected to the Unallocated Sensors list.
Allocating Sensors
The next step is to allocate a sensor to a site. This step is essential for users to easily understand where the sensors are physically located. This allows Viana to know where to send the data.
To allocate your sensor, follow these steps:
- In the Unallocated Sensors list, find your newly added sensor.
- On the right side of your sensor’s name, click Allocate to a site. A window will appear requiring sensor details.
- Select the site, floor, and zone where you want the sensor to be allocated.
- Select a service applet that you want to install.
- Once sensor details are completed and reviewed, click Save.
After saving, you should be redirected to the list of allocated sensors. To proceed with the configuration, configuring the floor plan is the next step.
Setting up a Scene
When you add a sensor to the portal, the sensor’s field of view (FOV) is automatically captured, thus creating a scene. A scene is the sensor’s captured field of view (FOV), where the Active Regions (tracking regions) are created.
Important: Before data tracking will begin, configuring the scene according to the service applet is required.
Service Applet Configuration
When configuring a scene, it is important to understand Active Regions and how they function for tracking data per service applet.
Active Regions
Active Regions are scene settings that prescribe how data will be tracked. Different tools are available to create them, which are defined below.
| Icon | Active Region Tool | Function | Service Applet/s |
| Rectangle Tool | For tracing rectangular-shaped zones. | Zone Engagement | |
| Trace Tool | For tracing zones having other shapes. | Zone Engagement | |
| Trip Line Tool | For marking entrances or exits for counting people or vehicles |
People Counting Traffic Measurement |
|
| Direction Tool | For marking directions for vehicle entries or exits | Traffic Measurement |
People Counting Configuration
For People Counting, we will be using a trip line. This is the method of counting people who cross a defined line in a certain time duration.
The following steps will walk you through drawing your People Counting trip line:
- From the Sensors page, find the sensor that you want to configure with People Counting and click on the image thumbnail.
- Your scene will then be opened in the Scene Editor.
- On the upper right part of the Scene Editor, kindly choose People Counting from the service applet dropdown. The People Counting toolbar and panel will appear on the screen.
- From the toolbar, select the Trip Line Tool. To start drawing, position the tool pointer on the scene, press and hold down the left mouse button and drag to draw your desired trip line size. Release the left mouse button if your desired size is achieved.
- A trip line panel will appear on the opposite side of the toolbar. Fill out the following fields:
- Name.
- Line Thickness.
- Entrance/Exit Indicator. The trip line has an arrow that indicates the direction of the entrance. You can change the direction of the arrow by clicking the up or down buttons.
- Click the Save button to save your trip line/s.
- To save all your People Counting configuration, click the Save Configuration button.
- To save and apply all your configurations, hit the Save Scene and Exit button located on the upper right corner of the editor.
Zone Engagement with Destination Configuration
For Zone Engagement with Destination, we will be using the Rectangle Tool or the Trace Tool to define the active region that we are going to track. Using a similar concept with people counting, we count the people that cross the lines defined in the active region and start to capture the duration until that certain person leaves the spot
The following steps will walk you through drawing your active region:
- From the Sensors page, find the sensor that you want to configure with People Counting and click on the image thumbnail.
- Your scene will then be opened in the Scene Editor.
- On the upper right part of the Scene Editor, check if the service applet dropdown is set to Zone Engagement.
Zone
- In drawing your zones, you can choose from either of these tools:
- Rectangle Tool. This tool is ideal for drawing rectangular-shaped zones. Position the tool pointer on the floor plan, press and hold down the left mouse button and drag to draw your desired zone size. Release the left mouse button if your desired shape is achieved.
- Trace Tool. If you are going to draw polygons or irregular-shaped zones, use this tool. Position the Trace Tool pointer in the floor plan and click to set the starting point for your selection. Drag to draw a straight segment around the zone in the floor plan that you are tracing. Click to set the end point of your first segment. Continue to draw subsequent segments until your zone is complete.
- A zone panel will appear on the opposite side of the toolbar. Give your zone a name and assign tags (optional).
- Click the Save button to save your newly drawn zone/s.
- To save all your Zone Engagement configurations, click the Save Configuration button.
- To save and apply all your configurations, hit the Save Scene and Exit button located in the upper right corner of the editor.
Destinations
- After plotting the zones in the camera field of view, go to the Active Regions tab in the right-side panel.
- Drag the destination pins from the right panel into the designated area in your camera field of view.
- To save all your Zone Engagement configurations, click the Save Configuration button.
- To save and apply all your configurations, hit the Save Scene and Exit button located in the upper right corner of the editor.
Once Active Regions are created and saved, Viana™ will begin its tracking.
Monitoring Your Sensors
Make sensor monitoring a part of your daily routine. Quickly check your sensors by doing these easy steps:
- In the navigation panel, click Sensors to navigate to the devices page.
- In the lists of sensors, there is a Status column that indicates if your sensor is online or offline
- You may also check your sensor information. Click the meatballs menu under the Actions column, then click the View Sensor Details button.
- If there is a need to change the sensor configuration, click the Edit button.
- Click the Save button to apply the changes.
Learn and Discover
Data extracted by Viana™ can be visualised in the Portal. Data can also be filtered and experimented with for users to generate richer, more contextual insights.
Viana Dashboard
The Viana Dashboard shows a comprehensive overview of your Viana network. Using the dashboard, you can monitor the status of your sites, devices, sensors, and licenses. The dashboard also has shortcuts that you can use to add sites, devices, and sensors.
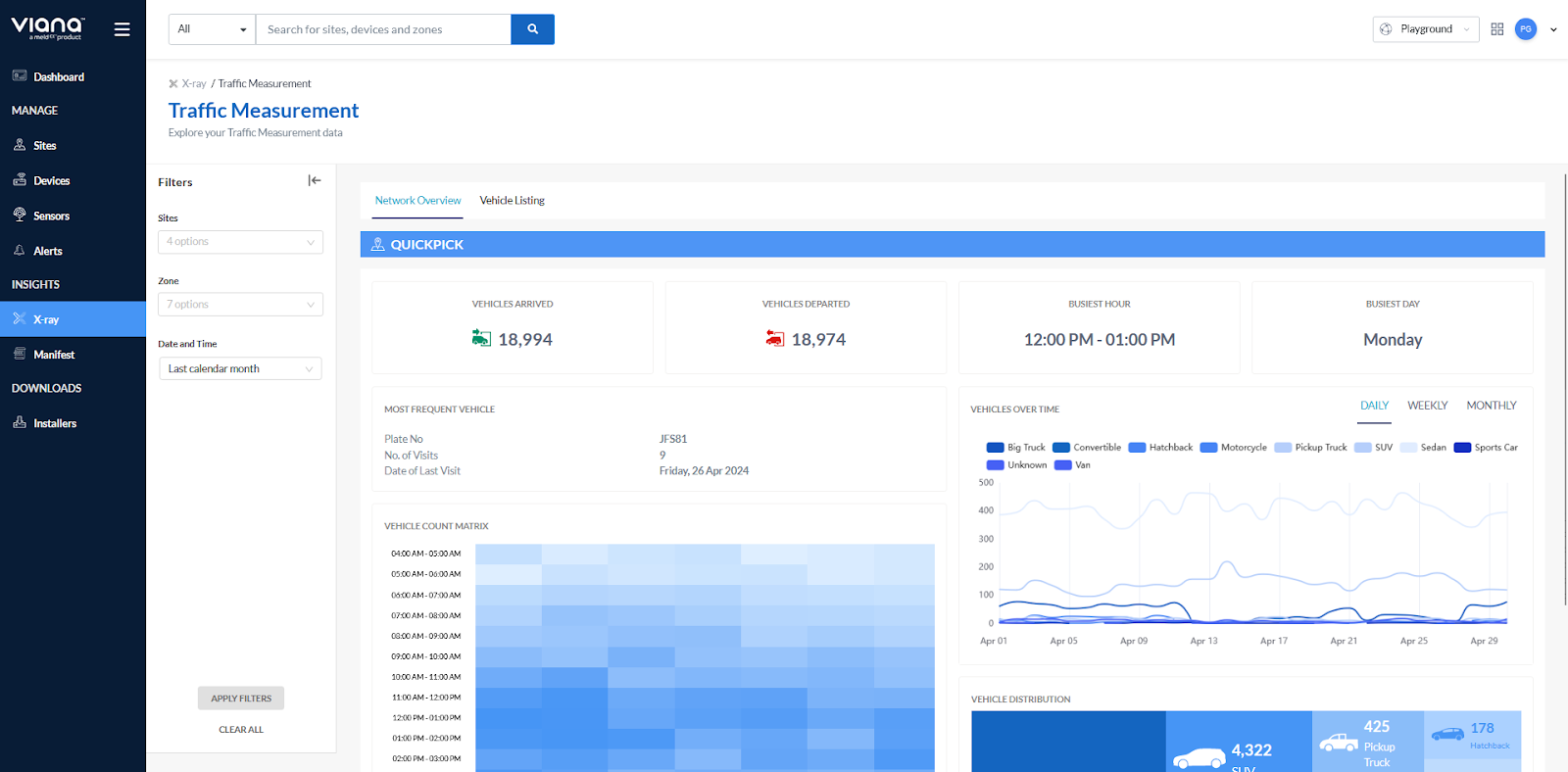
X-Ray Data
X-ray is a sub-module of Insights where users can deep dive into data sets. It has customised dashboards displaying data from different angles relevant to each service applet.
The following are steps to play with data on X-ray.
- On the Insights Module, click X-ray.
- Choose the service applet that you want to see data from and click Explore.
- You will find customised data visualisation.
- The Summary tab allows you to explore data on a network level.
- The Comparison tab allows you to compare data from different sites, zones, and dates/times.
- To view and compare data from sites, zones, and dates/times, use the filters on the left-side panel of the X-ray dashboard.
Retail Experience Dashboard
The Retail Experience Dashboard (RED) is an analysis and reporting tool customised to visualise network-wide or store-level data relevant to retail, empowering retailers to measure growth, identify trends, and pinpoint areas of improvement. RED shows People Counting, Zone Ranking, and Traffic Measurement data.
Zone Engagement with Destinations
Measure human activity in specific zones within your spaces to know how people move and engage, and capture visitor engagement to better journeys of in different destinations.
People Counting
The People Counting (PC) report explores and compares the trends and insights with data captured from entry monitoring, zone management, foot traffic, demographics, visit duration, and staff capacity.
Traffic Measurement
The Traffic Measurement (TRAM) report determines the number of vehicles going in/out and the kind of vehicles passing through your spaces. This valuable information allows you to identify peak hours, and when store traffic is likely to be busier.
Connect with meldCX
If you have any questions about Viana™, please reach out to the team at viana@meldcx.com.
Comments
0 comments
Please sign in to leave a comment.